Google Cloud Platform (GCP) is a suite of cloud computing services that runs on Google’s infrastructure. It offers a range of services including compute, storage, networking, big data, machine learning, and more. GCP provides a variety of tools and services to help developers and businesses build, manage, and scale applications on the cloud.
With GCP, customers can leverage Google’s powerful infrastructure and sophisticated data analytics capabilities to build, deploy, and scale applications quickly and effectively. GCP also offers features such as managed databases, serverless computing, and more.
Netdata’s cloud monitoring tool provide real-time insights into resource utilization, traffic fluctuations, and system performance.
By continuously tracking workload demand, businesses can:
Cloud monitoring helps predict workload spikes and automate resource scaling.
Example: If traffic surges to a web application, Netdata’s cloud monitoring tool triggers autoscaling to handle increased demand.
This ensures applications remain responsive without manual intervention.
Without monitoring, businesses often allocate more resources than necessary, leading to higher costs.
Cloud monitoring analyzes actual usage trends, helping right-size virtual machines, storage, and network bandwidth.
Monitoring tools track CPU, memory, and network loads across different instances.
If an instance becomes overloaded, load balancing automatically redistributes traffic, ensuring efficient resource utilization.
GCP monitoring helps detect system failures early.
Automated failover ensures workloads shift to healthy instances, minimizing downtime.
With real-time monitoring, autoscaling increases server capacity as demand rises, then scales down automatically when traffic decreases, reducing costs.
Real-time monitoring allows teams to detect, analyze, and fix performance issues instantly, preventing small issues from escalating into major failures.
Without real-time monitoring, issues are often detected too late, leading to extended downtime and revenue loss.
Netdata provides instant alerts for CPU spikes, memory leaks, and latency issues.
Traditional monitoring is reactive, meaning teams only respond after an issue occurs.
Real-time monitoring is proactive, allowing teams to prevent failures before they impact users.
Example: If disk usage reaches 80%, an alert can trigger automatic cleanups or storage expansion.
With real-time insights, businesses can adjust resources dynamically to maintain peak performance.
Cloud applications remain fast and responsive, improving the user experience.
Real-time monitoring detects unusual traffic patterns that could indicate cyber threats or DDoS attacks.
Organizations can set up automatic responses to block suspicious activities before they escalate.
By optimizing resource allocation, real-time monitoring prevents unnecessary spending on unused capacity.
Example: Instead of keeping idle servers running, businesses can scale down resources during non-peak hours.
Netdata is fully compatible with Google Cloud Platform (GCP). You can install Netdata on cloud instances to monitor the apps/services running there, or use multiple instances in a parent-child streaming configuration.
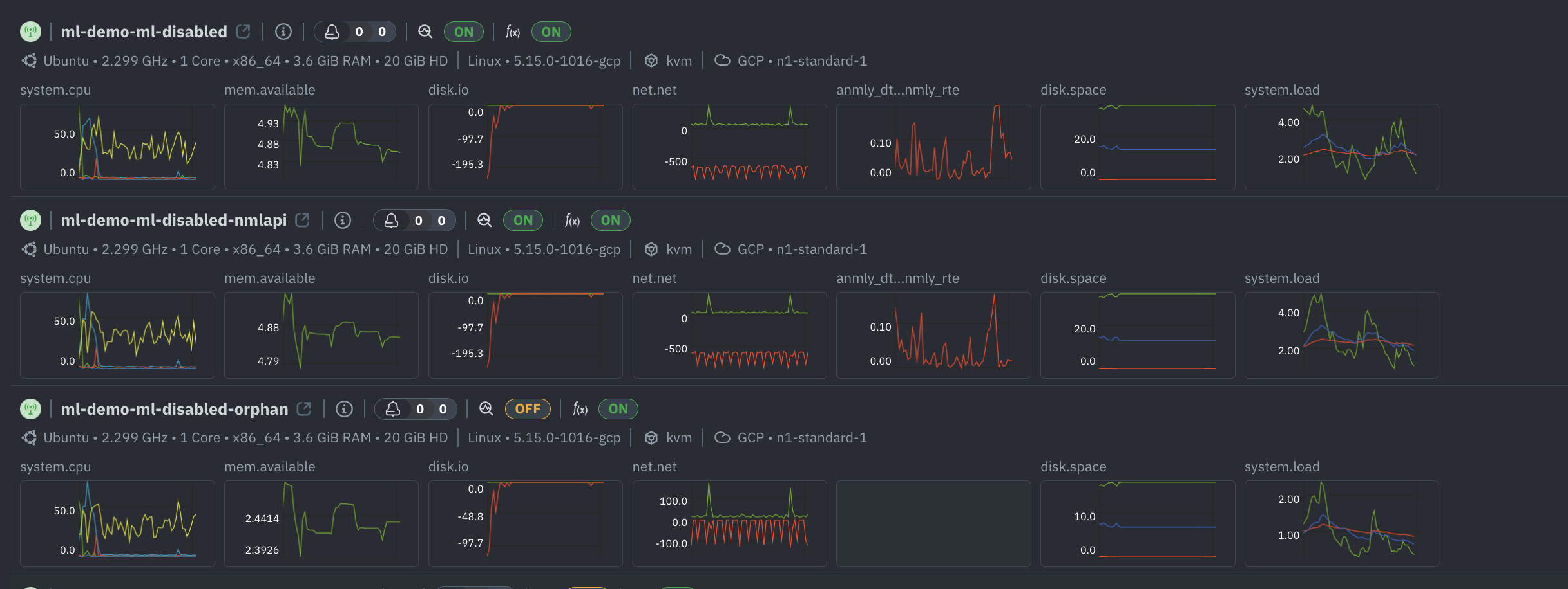
You can add one or more VMs or the entire Google Kubernetes Engine (GKE) Cluster on Netdata Cloud and monitor 100s of 1000s of system level and application metrics with zero configuration.
All the GCP VMs (or the GKE Cluster) will show up on the Nodes tab.

Like with any cloud solution, it is absolutely essential to monitor the GCP system level metrics to keep a tab on the Cloud resources being utilised in addition to Operational and Performance metrics from the applications running on the Cloud.
Monitor the underlying infrastructure of the cloud environment, such as the hardware, software, and networks that make up the cloud.
Ensure that applications and services are available and accessible to users.
Ensure that applications are running smoothly by tracking resource usage over time such as CPU utilization and memory consumption and help optimize the cloud environment for better performance while reducing costs.
Cloud security is crucial and thus monitoring for potential threats is a must. Security monitoring tools can help detect malicious activity such as data breaches, unauthorized access attempts, DDoS attacks, and more.
Ensure that there is enough capacity to handle the workload without any performance issues and handle changes in workloads.
Usage monitoring helps businesses understand how their cloud resources are being used and by whom to make decisions about usage policies, cost optimization strategies, and more.
The Google Cloud Operations Suite, Google Cloud’s Operations Suite (formerly Stackdriver) is a suite of cloud-based tools for monitoring, logging, and managing applications, services, and infrastructure. It’s designed to help organizations and developers manage their applications and infrastructure, from the cloud and on-premises, in a more efficient way.
While these features are incredibly powerful and can be extremely helpful for businesses, they come at a big cost. Additionally, the pricing structure can be complex, with different features and metrics having different costs. This brings in the need for organizations to look at an alternative monitoring solution.
Netdata is a comprehensive monitoring solution and you can monitor and troubleshoot various aspects of your infrastructure including servers, VMs, Network, Disks, K8s, wide variety of applications (databases, gateways, web servers etc) with zero configuration, out of the box.


Netdata offers powerful tools to optimize your troubleshooting and solve your response time issues faster than ever. Finding the proverbial needle in the haystack is a lot easier with Netdata.
Alerts, the simplest way of troubleshooting your infrastructute. Netdata comes with 100s of pre-defined Alerts out of the box and allows you to create Custom Alerts based on your requirements and these can be notified through multiple notification mechanisms.
Metrics correlations, a tool that scans all metrics to find how they correlate in a given time-frame. This allows you to highlight an area with a spike or a dive on a chart and let Netdata find which other metrics have changed similarly at the same time.
Anomaly advisor, a tool that scans all metrics for anomalies during a given time-frame. This allows you to highlight an area with a spike or a dive on a chart and let Netdata find which anomalies were detected during that time-frame, across your infrastructure.
These tools can be of great help identifying and revealing anomalies in your infrastructure and to understand interdependencies among infrastructure components.
For example, you can see how CPU utilization affects response time, how disk throughput affects database queries, how network bandwidth affects web requests etc.
You can also see how different applications interact with each other on the same server or across different servers.
By correlating application metrics and server metrics you can identify root causes, troubleshoot problems, optimize performance, improve availability, enhance security etc on your infrastructure.
Want a personalised demo of Netdata for your use case?