Blog

Shyam Sreevalsan

Shyam Sreevalsan

October 16, 2025

SOC 2 Type 2: Netdata's Security Controls Validated Over Time

Netdata achieves SOC 2 Type 2 attestation, proving our security controls operate effectively over time.

Shyam Sreevalsan

Shyam Sreevalsan

September 23, 2025

Automate Your Infrastructure Analysis with Scheduled AI Reports

Get weekly health checks, monthly optimization analyses, and custom reports delivered automatically

Netdata Team

Netdata Team

September 2, 2025

Netdata AI Troubleshooting is Now Generally Available with On-Demand Credits

Make Netdata AI an essential part of your toolkit with on-demand automated RCA.

Shyam Sreevalsan

Shyam Sreevalsan

August 4, 2025

Save Hours on Troubleshooting with Automated Investigations

Ask Netdata Anything, Get an Expert Analysis in Minutes

Shyam Sreevalsan

Shyam Sreevalsan

August 3, 2025

Netdata Now Troubleshoots Your Alerts for You

Netdata AI: Your Co-SRE for Alert Investigation

Costa Tsaousis

Costa Tsaousis

June 18, 2025

Netdata Implements MCP Protocol

Revolutionize how you interact with your monitoring data!

Shyam Sreevalsan

Shyam Sreevalsan

May 27, 2025

Introducing Netdata Insights

Infrastructure Intelligence for the Modern Enterprise

Shyam Sreevalsan

Shyam Sreevalsan

May 16, 2025

SOC 2 Type 1 Compliance: Netdata is committed to Security and Trust

Netdata achieves SOC 2 Type 1 attestation, reinforcing its dedication to robust security practices for user data.

Netdata Team

Netdata Team

March 6, 2025

Monitoring Netdata Restarts: A Journey to a Reliable and High-Performance Solution

How we built a scalable, cost-efficient solution to capture every restart and diagnose critical issues in real time.

Costa Tsaousis

Costa Tsaousis

January 23, 2025

Netdata vs Prometheus: A 2025 Performance Analysis

A Deep Dive into Performance, Efficiency, and Scalability at 4.6M Metrics per Second

Shyam Sreevalsan

Shyam Sreevalsan

January 21, 2025

Long-Term Data Storage and Retention in Netdata

Understand multi-tiered database engine for efficient long-term metric storage

Netdata Team

Netdata Team

December 23, 2024

Netdata Featured With Multiple “Best Of” Category Badges In 2024

Netdata has been recognized with multiple “Best of” badges from Gartner Digital Markets brands

Netdata Team

Netdata Team

December 19, 2024

Getting Started with Netdata: A Comprehensive Guide to Real-Time Monitoring

Your Step-by-Step Guide to Maximizing Netdata's Monitoring Capabilities

Netdata Team

Netdata Team

December 9, 2024

Customize Your Netdata Experience with Favorites

Tailor your metrics dashboard with your most important charts.

Netdata Team

Netdata Team

December 4, 2024

20 DevOps, SRE & Observability Events and Conferences You Should Consider in 2025

A complete guide for of DevOps, SRE & observability events

Netdata Team

Netdata Team

November 8, 2024

Netdata Native Windows Agent: Real-Time Monitoring For Windows

Let's transform the way Windows Machines are beeing monitored.

Costa Tsaousis

Costa Tsaousis

November 4, 2024

Accurate Process Monitoring with Netdata

Why Tracking Cumulative Resource Consumption Matters

Costa Tsaousis

Costa Tsaousis

November 3, 2024

Linux Load Average Myths and Realities

Let's dive together into the myths and realities of Linux load average

Netdata Team

Netdata Team

October 23, 2024

12 Benefits You Get by Scaling with Netdata

Why is Netdata the Right Choice for Scaling Your Infrastructure

Netdata Team

Netdata Team

October 15, 2024

5 Best Datadog Alternatives For Monitoring & Observability

Explore The Top Datadog Competitors For Infrastructure Monitoring

Costa Tsaousis

Costa Tsaousis

October 14, 2024

Netdata’s Integration With Ilert: Streamlining Monitoring & Incident Response

Seamless Monitoring and Incident Management: Enhance Real-Time Alerts and Response with the Netdata-ilert Integration

Netdata Team

Netdata Team

August 12, 2024

Important Changes to the Netdata Agent Dashboard

Upcoming changes to the Netdata Agent Dashboard

Satyadeep Ashwathnarayana

Satyadeep Ashwathnarayana

June 5, 2024

Introducing Netdata's Dynamic Configuration Manager

Simplifying Collector and Alert Configurations!

Netdata Team

Netdata Team

May 28, 2024

How to automate adding nodes to rooms in Netdata?

Practical examples of automating room assignment

Netdata Team

Netdata Team

April 26, 2024

Interview Recap with Costa Tsaousis, CEO of Netdata: Insights from The Homelab Show

Deep insights into real-time monitoring with Costa Tsaousis

Costa Tsaousis

Costa Tsaousis

April 11, 2024

Decentralized Monitoring Explained

Clarifying Decentralization: Unpacking The Essentials In Monitoring & Observability

Costa Tsaousis

Costa Tsaousis

April 10, 2024

Netdata is the only real-time monitoring solution: Justified

Unrivaled Real-Time Monitoring for Instant, In-Depth System Insights

Costa Tsaousis

Costa Tsaousis

April 10, 2024

Understanding Monitoring Tools

Understanding the distinct architectures, styles, and focal points of various monitoring tools

Netdata Team

Netdata Team

April 1, 2024

SafetyDetectives: An Interview-With-Costa-Tsaousis

How Netdata is setting new standards in the monitoring industry

Netdata Team

Netdata Team

March 27, 2024

Manage Netdata Cloud with Terraform

Announcing the release of the Netdata Cloud Terraform Provider

Costa Tsaousis

Costa Tsaousis

March 17, 2024

Dynatrace vs Datadog vs Instana vs Grafana vs Netdata!

Hands-on experience of the most popular monitoring solutions

Netdata Team

Netdata Team

March 6, 2024

New Streamlined Plan Structure

Netdata Team

Netdata Team

February 7, 2024

Upcoming Homelab Plan

Tailored Monitoring Solutions For Home Lab Environments

Hugo Valente

Hugo Valente

January 11, 2024

IoT Monitoring Challenges: Key Issues & How To Overcome Them

Navigating Complexities In IoT Environments With Netdata

Satyadeep Ashwathnarayana

Satyadeep Ashwathnarayana

December 21, 2023

Introducing Netdata’s Alerts Configuration Manager

Simplifying Alert Management for Precision and Control

Satyadeep Ashwathnarayana

Satyadeep Ashwathnarayana

December 1, 2023

Cost Transparency: The True Cost Of Monitoring

Understanding Monitoring Costs and How Netdata Offers More Value

Netdata Team

Netdata Team

November 4, 2023

Understanding the Netdata Methodology

A Deep Dive Into Netdata’s Approach To Monitoring & Observability

Netdata Team

Netdata Team

November 3, 2023

Netdata Best Practices

Tips and Tricks for Efficient Monitoring with Netdata

Satyadeep Ashwathnarayana

Satyadeep Ashwathnarayana

November 3, 2023

System Operators: The Role Of SysOps In IT Infrastructure

Netdata Team

Netdata Team

November 2, 2023

Upcoming Changes To Netdata Cloud Plans

What’s Next: Enhancing Our Services for Your Needs

Costa Tsaousis

Costa Tsaousis

October 28, 2023

Netdata vs Prometheus

Detailed case study and performance analysis

Costa Tsaousis

Costa Tsaousis

October 27, 2023

Discover The New Netdata!

Unveiling the Latest Innovations in Monitoring and Observability

Satyadeep Ashwathnarayana

Satyadeep Ashwathnarayana

October 24, 2023

Improve Your Security With systemd-journal & Netdata

Leveraging Logs for Enhanced System Security and Awareness

Shyam Sreevalsan

Shyam Sreevalsan

October 24, 2023

Monitoring vs Observability: Key Differences & Best Practices

What Engineers Need To Know

Shyam Sreevalsan

Shyam Sreevalsan

October 12, 2023

Exploring systemd journal logs with Netdata

Leveraging Logs for Deeper System Insights and Troubleshooting

Costa Tsaousis

Costa Tsaousis

October 9, 2023

systemd journal logs

Leveraging Logs for Deeper System Insights

Shyam Sreevalsan

Shyam Sreevalsan

September 26, 2023

Netdata Cloud On Prem

Host Netdata Cloud on your own premises

Satyadeep Ashwathnarayana

Satyadeep Ashwathnarayana

September 26, 2023

Netdata QoS Classes monitoring

Ensuring Quality of Service with Advanced Network Insights

Satyadeep Ashwathnarayana

Satyadeep Ashwathnarayana

September 26, 2023

Netdata, Prometheus, Grafana Stack

Revolutionizing Real-Time Performance and Health Monitoring

Satyadeep Ashwathnarayana

Satyadeep Ashwathnarayana

September 26, 2023

Process Monitoring vs Console Tools: A Comparison

A Comparative Look at Efficiency and Detail in Process Monitoring

Andrew Maguire

Andrew Maguire

September 13, 2023

Our first ML based anomaly alert

Pioneering Alerts with Machine Learning for Proactive Monitoring

Andrew Maguire

Andrew Maguire

August 30, 2023

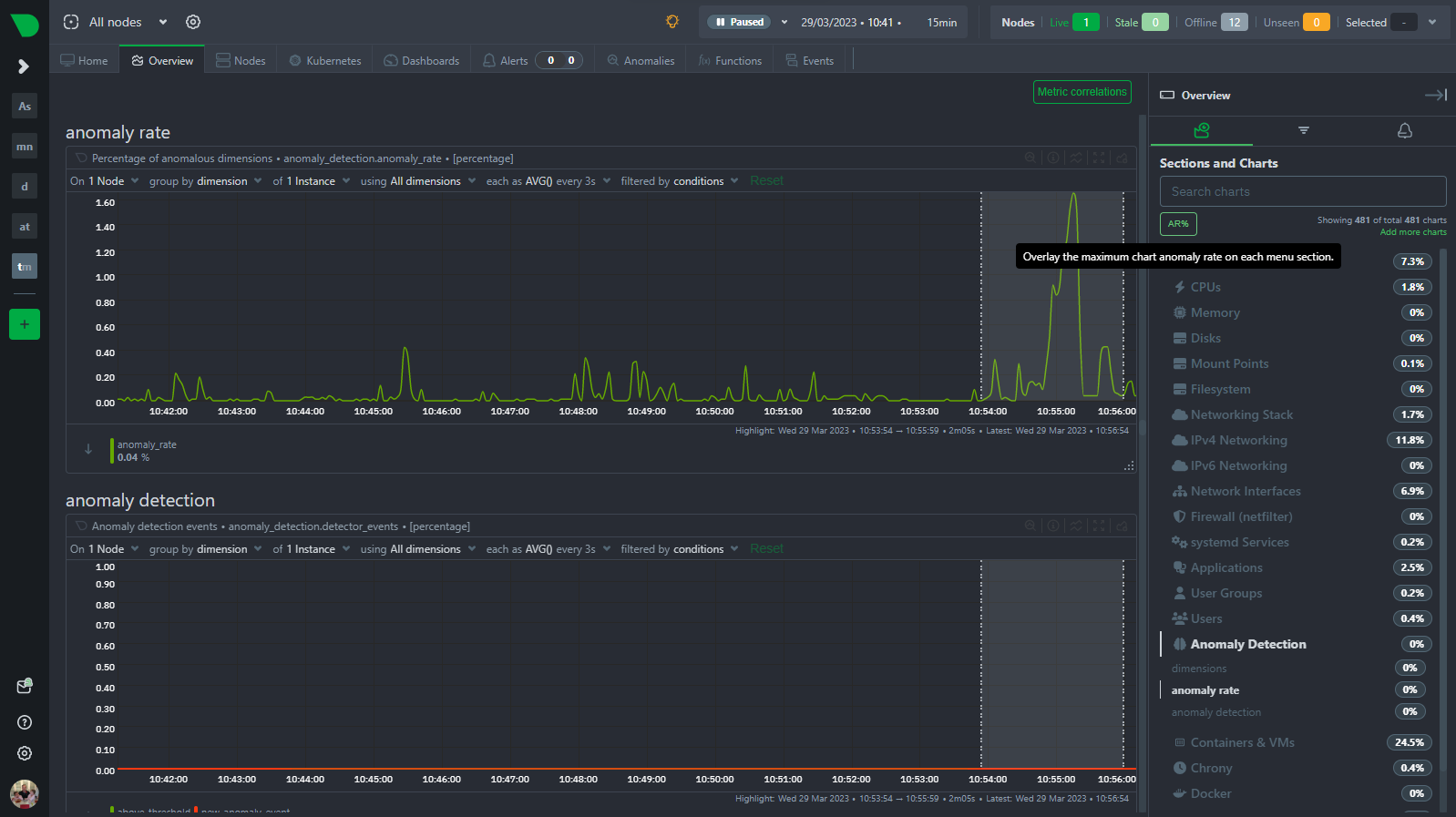
Anomaly Rate By Type

Deep Dive into Understanding and Managing Unusual System Behavior

Netdata Team

Netdata Team

July 20, 2023

Release 1.41.0: Netdata Agents and Parents now have a new UI!

Introducing New Enhancements for Optimal System Monitoring

Shyam Sreevalsan

Shyam Sreevalsan

July 14, 2023

Netdata Assistant: Your AI-Powered Troubleshooting Sidekick

Your Guide to Maximizing Netdata's Capabilities

Satyadeep Ashwathnarayana

Satyadeep Ashwathnarayana

July 7, 2023

Hidden Costs Of Monitoring: Uncovering Expenses & Solutions

Uncovering & Managing Indirect Costs Of Monitoring Solutions

Andrew Maguire

Andrew Maguire

July 7, 2023

Netdata & Ansible example: ML demo room

Automating Monitoring Configuration for Efficiency and Consistency

Satyadeep Ashwathnarayana

Satyadeep Ashwathnarayana

June 30, 2023

Netdata Parents (Streaming and Replication)

Enhancing Data Reliability and Accessibility Across Networks

Netdata Team

Netdata Team

June 14, 2023

Release 1.40.0: Dashboard Summary Tiles, Silencing Alerts & ML Tweak

Advancing Monitoring with Latest Features and Updates

Andrew Maguire

Andrew Maguire

May 23, 2023

How Netdata's ML-based Anomaly Detection Works

Advanced Algorithms for Proactive System Health Management

Satyadeep Ashwathnarayana

Satyadeep Ashwathnarayana

May 19, 2023

Revolutionizing Operations Centers with Netdata's Real-time Monitoring Solution

Transforming Incident Response with Instant Data Access

Netdata Team

Netdata Team

May 19, 2023

The Future Of Infrastructure Monitoring: Scalability & AI

Envisioning the Next Generation of Performance and Health Monitoring

Netdata Team

Netdata Team

May 16, 2023

Monitoring Multi-Cloud & Hybrid-Cloud Infrastructures

Addressing Challenges & Maximizing Visibility Across Cloud Environments

Hugo Valente

Hugo Valente

May 14, 2023

Cloud Optimization: Cost, Performance & Resource Strategies

Strategies For Enhancing Cloud Performance & Cost Efficiency

Satyadeep Ashwathnarayana

Satyadeep Ashwathnarayana

May 14, 2023

Navigating the Path to Cloud Migration: Key Challenges and Best Practices

Strategies and Tools for a Smooth Transition to the Cloud

Shyam Sreevalsan

Shyam Sreevalsan

May 11, 2023

Transforming Monitoring with a Machine Learning-First Approach

Leading the Charge in Next-Gen Observability

Costa Tsaousis

Costa Tsaousis

May 9, 2023

The Future of Monitoring is Automated and Opinionated

Embracing Automated Monitoring Solutions

Netdata Team

Netdata Team

May 8, 2023

Release 1.39.0: A new era for monitoring charts.

Exploring the New Capabilities and Improvements in Netdata

Satyadeep Ashwathnarayana

Satyadeep Ashwathnarayana

May 4, 2023

Monitoring Disks: Understanding Workload, Performance, Utilization, Saturation, and Latency

Proactive Strategies for Disk Health and Performance

Shyam Sreevalsan

Shyam Sreevalsan

May 4, 2023

Monitoring to Infinity and Beyond - How Netdata Scales Without Limits

How Netdata Scales Without Limits

Satyadeep Ashwathnarayana

Satyadeep Ashwathnarayana

May 4, 2023

Understanding Huge Pages

Optimizing Memory Usage

Satyadeep Ashwathnarayana

Satyadeep Ashwathnarayana

May 4, 2023

Unlock the Secrets of Kernel Memory Usage

Diving Deep into Kernel Memory for System Optimization

Satyadeep Ashwathnarayana

Satyadeep Ashwathnarayana

May 3, 2023

Understanding Entropy: Key To Secure Cryptography & Randomness

Delving into the Randomness that Powers Our Systems

Satyadeep Ashwathnarayana

Satyadeep Ashwathnarayana

May 2, 2023

Linux CPU Consumption, Load & Pressure | Optimize Performance

Analyzing CPU Usage to Optimize System Performance

Satyadeep Ashwathnarayana

Satyadeep Ashwathnarayana

May 2, 2023

Server Uptime Monitoring: Core Benefits For High Performance

Ensuring High Availability With Continuous Monitoring

Satyadeep Ashwathnarayana

Satyadeep Ashwathnarayana

May 2, 2023

Swap Memory: When & How To Use It On Production Systems & VMs

Managing Swap to Optimize System Performance

Satyadeep Ashwathnarayana

Satyadeep Ashwathnarayana

May 2, 2023

Understanding Context Switching and Its Impact on System Performance

Navigating the Complexities of Multitasking Environments

Satyadeep Ashwathnarayana

Satyadeep Ashwathnarayana

May 2, 2023

Understanding Interrupts, Softirqs, and Softnet in Linux

Mastering System Responses for Improved Performance

Satyadeep Ashwathnarayana

Satyadeep Ashwathnarayana

May 2, 2023

Understanding System Processes States

Deciphering Process Behavior for Better System Management

Costa Tsaousis

Costa Tsaousis

April 26, 2023

Why Scalable Monitoring is Essential for Modern, Distributed Systems

Adapting to Growth with Flexible and Robust Monitoring

Satyadeep Ashwathnarayana

Satyadeep Ashwathnarayana

April 19, 2023

Netdata's AI Insights & Rapid Diagnostics

Leveraging AI for Deeper Analysis and Faster Problem Resolution

Austin S. Hemmelgarn

Austin S. Hemmelgarn

April 12, 2023

Monitoring remote UNIX-like systems using Netdata and Net-SNMP

Extending Reach: Effective Monitoring Across Networks

Andrew Maguire

Andrew Maguire

March 29, 2023

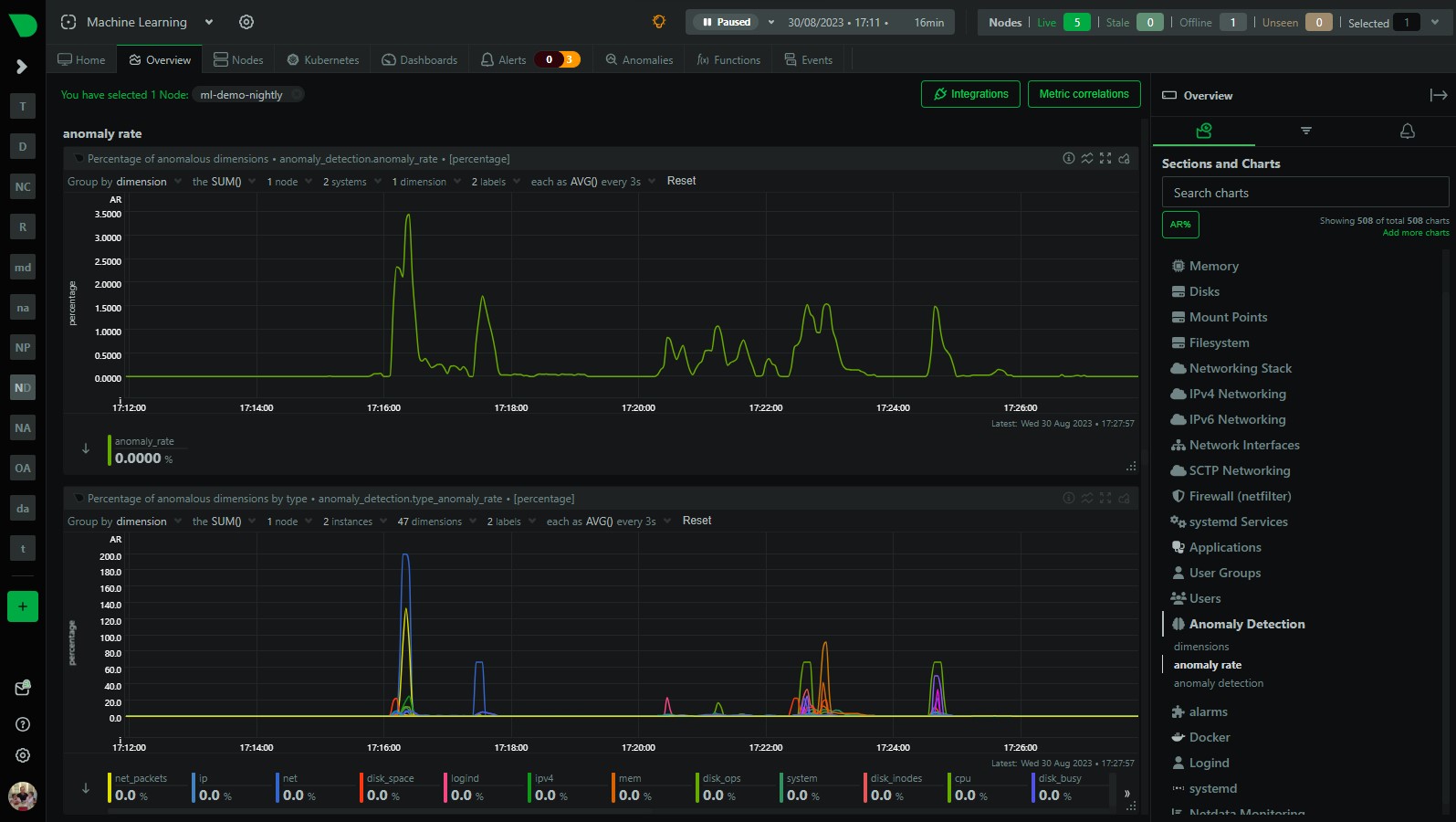
Anomaly Rates in the Menu!

Navigating Through Anomalies with Ease for Quicker Troubleshooting

Shyam Sreevalsan

Shyam Sreevalsan

March 24, 2023

Introducing the Netdata demo space

Explore Netdata’s Features and Capabilities Hands

Austin S. Hemmelgarn

Austin S. Hemmelgarn

March 15, 2023

Upcoming Changes to Plugins in Native Packages

Streamlining Plugin Management for Enhanced Performance

Shyam Sreevalsan

Shyam Sreevalsan

March 13, 2023

Windows Server Monitoring Improvements

Enhancing Insights into Windows Environments with New Features

Andrew Maguire

Andrew Maguire

March 1, 2023

Anomaly detection on Prometheus metrics

Utilizing AI to Predict and Prevent System Anomalies

Andrew Maguire

Andrew Maguire

February 22, 2023

Monitor any SQL metrics with Netdata (and Pandas ❤️)

Integrating Python and SQL for Advanced Data Analysis

Shyam Sreevalsan

Shyam Sreevalsan

February 15, 2023

Introducing Netdata Functions (↑ Top)

Extending Monitoring with Customizable Functions

Netdata Team

Netdata Team

February 10, 2023

Introducing Netdata Paid Subscriptions

Expanding Features and Support for Advanced Monitoring Needs

Netdata Team

Netdata Team

February 6, 2023

Release 1.38.0: Dramatic Performance & Stability Improvements

What’s New: Enhancements and Features in the Latest Update

Andrew Maguire

Andrew Maguire

February 2, 2023

Extending Netdata's anomaly detection training window

Enhancing Anomaly Detection with Extended Historical Data

Netdata Team

Netdata Team

December 5, 2022

Release 1.37.1: Patch Release For Security Issues

Latest Updates and Enhancements in Netdata’s Evolution

Netdata Team

Netdata Team

November 30, 2022

Release 1.37.0: Infinite Scalability, Database Tiering & Much More

Continuing to Innovate and Improve with New Release Features

Shyam Sreevalsan

Shyam Sreevalsan

November 28, 2022

Monitor & Troubleshoot ISP Performance With Netdata

Tracking Connectivity For Optimal Online Experience

Satyadeep Ashwathnarayana

Satyadeep Ashwathnarayana

November 17, 2022

How to monitor node reboots?

Keeping Track of System Stability and Downtime

Satyadeep Ashwathnarayana

Satyadeep Ashwathnarayana

November 3, 2022

How to mute alerts during maintenance windows or scheduled backups?

Ensuring Relevant Alerts Without Disrupting Operations

Shyam Sreevalsan

Shyam Sreevalsan

November 2, 2022

Monitor indoor air quality with Airthings and Netdata

Leveraging IoT and Monitoring Tools for Healthier Environments

Shyam Sreevalsan

Shyam Sreevalsan

November 1, 2022

Monitor KSM performance with Netdata

Tracking Kernel Samepage Merging for Optimized Memory Use

Shyam Sreevalsan

Shyam Sreevalsan

October 29, 2022

Monitoring & troubleshooting Cassandra with Netdata

Comprehensive Tools for Effective Database Management

Satyadeep Ashwathnarayana

Satyadeep Ashwathnarayana

October 28, 2022

How to monitor and fix Database bloats in PostgreSQL?

Strategies for Maintaining Optimal Database Health and Performance

Shyam Sreevalsan

Shyam Sreevalsan

October 27, 2022

Cassandra Monitoring: Key Metrics & Best Practices

Strategies For Ensuring Peak Performance & Stability

Shyam Sreevalsan

Shyam Sreevalsan

October 26, 2022

How to find out which application is causing server load

Identifying Resource Hogs for Better System Performance

Satyadeep Ashwathnarayana

Satyadeep Ashwathnarayana

October 25, 2022

How to monitor the disk usage on your infrastructure

Techniques for Managing Storage Efficiently and Avoiding Outages

Shyam Sreevalsan

Shyam Sreevalsan

October 24, 2022

7 types of Redis latency and how to fix it

A Game-Changer for DevOps and Developers

Chris Akritidis

Chris Akritidis

October 21, 2022

How to monitor systemd service liveness

Ensuring Critical Services Are Always Up and Running

Satyadeep Ashwathnarayana

Satyadeep Ashwathnarayana

October 20, 2022

Web Servers Monitoring: Key Metrics & Strategies

Key Strategies For Maintaining Optimal Web Server Health

Andrew Maguire

Andrew Maguire

October 19, 2022

Using Pandas In Python: Data Analysis & Performance Insights

Extending Monitoring to Environmental Data for Insightful Correlations

Chris Akritidis

Chris Akritidis

October 17, 2022

How to monitor HTTP endpoints

Ensuring Web Service Availability and Performance

Shyam Sreevalsan

Shyam Sreevalsan

October 12, 2022

How to monitor DNS query response time

Optimizing DNS Performance for Better Network Efficiency

Alex Malkov

Alex Malkov

October 12, 2022

Why is data replication important?

Ensuring Data Availability and Integrity Across Systems

Chris Akritidis

Chris Akritidis

October 10, 2022

How to monitor host reachability

Techniques for Ensuring Network Availability and Performance

Hugo Valente

Hugo Valente

October 7, 2022

Introducing the Netdata Source Plugin for Grafana

Enhancing Visualization and Analysis with Grafana Integration

Satyadeep Ashwathnarayana

Satyadeep Ashwathnarayana

October 6, 2022

How to filter metrics by label?

Streamlining Metric Analysis for Faster Insights

Satyadeep Ashwathnarayana

Satyadeep Ashwathnarayana

October 5, 2022

Missing indexes in PostgreSQL? How to quickly identify it

Simplifying Database Optimization for Improved Performance

Alex Malkov

Alex Malkov

September 6, 2022

Data Collection Strategies for Infrastructure Monitoring – Troubleshooting Specifics

Tailoring Data Collection for Targeted Troubleshooting and Insights

Andrew Maguire

Andrew Maguire

September 1, 2022

How Netdata’s Machine Learning works

Behind the Scenes of Enhancing Monitoring with AI

Shyam Sreevalsan

Shyam Sreevalsan

June 23, 2022

Anomaly rate in every chart

Integrating Anomaly Detection for Enhanced Monitoring Precision

Andrew Maguire

Andrew Maguire

June 15, 2022

Metric Correlations on the Agent

Discovering Relationships for Better Troubleshooting Insights

Andrew Maguire

Andrew Maguire

May 26, 2022

Anomaly Advisor: Unsupervised Anomaly Detection

Revolutionizing Monitoring with AI

Shyam Sreevalsan

Shyam Sreevalsan

May 20, 2022

Monitoring without Cooperation: Kubernetes

Overcoming Challenges in Unmanaged Environment Monitoring

Costa Tsaousis

Costa Tsaousis

May 3, 2022

Kubernetes Throttling Doesn’t Have To Suck. Let Us Help!

Addressing Performance Hiccups in Kubernetes Deployments

Tasos Katsoulas

Tasos Katsoulas

April 28, 2022

Troubleshooting Alerts the Right Way: As a Team

Strategies for Effective Alert Management and Resolution

Andrew Maguire

Andrew Maguire

April 27, 2022

CNCF Live: Power up your machine learning – Automated anomaly detection

Showcasing Innovations and Best Practices in Cloud

Netdata Team

Netdata Team

April 4, 2022

The Netdata Way of Troubleshooting

A Guide to Efficient Problem Solving with Advanced Monitoring

Andrew Maguire

Andrew Maguire

March 25, 2022

Our Approach to Machine Learning

How Machine Learning Powers Enhanced Monitoring Solutions

Netdata Team

Netdata Team

March 2, 2022

Netdata Meetup | Install & Monitor From Scratch | Guide

Connecting the Netdata Community Offline and Online

Netdata Team

Netdata Team

March 2, 2022

Netdata Troubleshooting Show: Engineering Team Best Practices in Working with Cloud

Live Demonstrations on Solving Common Monitoring Challenges

Netdata Team

Netdata Team

February 10, 2022

Netdata Cloud’s New Architecture

Building for Scalability and Performance and Reliability

Netdata Team

Netdata Team

February 4, 2022

Meet the Netdata Community: Every Company Needs an eBPF Superhero Like Thiago

Connecting Learning and Sharing in the Netdata Ecosystem

Netdata Team

Netdata Team

December 7, 2021

Meet the Netdata Community: Rupok Chowdhury Protik Takes Software Engineering and Photography to New Heights

A Game-Changer for DevOps and Developers

Netdata Team

Netdata Team

December 7, 2021

Netdata Cloud Show: The Observability Panel

Showcasing the Latest in Cloud Monitoring and Management

Hugo Valente

Hugo Valente

November 30, 2021

All-new Netdata Cloud Charts 2.0

Advanced Visualization for Comprehensive System Insights

Netdata Team

Netdata Team

November 30, 2021

Meet The Netdata Community | Bastien, SysAdmin & Dog Lover

A Game-Changer for DevOps and Developers

Netdata Team

Netdata Team

September 13, 2021

How to extend the Geth collector

Customizing Data Collection for Ethereum Node Monitoring

Netdata Team

Netdata Team

September 13, 2021

How to monitor the Geth node in under 5 minutes

Quick Setup Guide for Effective Ethereum Node Monitoring

Hugo Valente

Hugo Valente

September 3, 2021

Root cause analysis using Metric Correlations

Pinpointing Issues Faster with Correlated Insights

Netdata Team

Netdata Team

August 16, 2021

How to monitor your disks and filesystems, now also with eBPF

Preventing Disk Space Issues with Proactive Monitoring

Netdata Team

Netdata Team

June 22, 2021

Netdata Is Launching Its Discord Server

Join the Conversation: Community Support and Collaboration

Netdata Team

Netdata Team

May 19, 2021

Netdata v1.31.0

Unveiling New Features and Improvements for Comprehensive Monitoring

Netdata Team

Netdata Team

May 5, 2021

Kubernetes monitoring and troubleshooting made simple

Streamlined Solutions for Kubernetes Ecosystems

Netdata Team

Netdata Team

April 1, 2021

Netdata 1.30.0

Exploring New Features and Enhancements in the Latest Release

Jennifer Briston

Jennifer Briston

March 24, 2021

Container deployment showdown: Docker or Kubernetes?

Evaluating Container Technologies for Optimal Deployment Strategies

Netdata Team

Netdata Team

February 18, 2021

5 DevOps best practices to reinforce with monitoring tools

Leveraging Monitoring to Streamline DevOps Processes

Netdata Team

Netdata Team

February 3, 2021

Introduction to StatsD

Leveraging StatsD for Flexible Real-Time Monitoring

Netdata Team

Netdata Team

January 21, 2021

Actionable alerts with fewer false positives: intelligent alarms with Netdata

Enhancing Alert Accuracy and Operational Efficiency

Jennifer Briston

Jennifer Briston

January 7, 2021

Four key metrics for responding to IT incidents and failures

Prioritizing Incident Response with Critical Performance Indicators

Netdata Team

Netdata Team

December 18, 2020

Netdata Year in Review 2020

Reflecting on Achievements and Milestones in a Transformative Year

Netdata Team

Netdata Team

December 17, 2020

Centralize the truth of your infrastructure with alarm notifications

Streamlining Incident Management for Faster Response Times

Netdata Team

Netdata Team

December 2, 2020

Community Update: Discourse, Community Efforts

What’s New in the Netdata Community and Platform

Netdata Team

Netdata Team

December 2, 2020

Netdata and StackPulse: Per-second metrics meet automated remediation

Collaborating to Enhance Automated Incident Response

Jennifer Briston

Jennifer Briston

November 19, 2020

What is DevOps?

Exploring the Synergy Between Development and Operations

Netdata Team

Netdata Team

November 11, 2020

How Netdata gets you from 0 to monitoring in minutes

Simplifying Setup for Immediate Insights into System Health

Netdata Team

Netdata Team

November 11, 2020

Welcome to Netdata’s community repository: Consul, Ansible, ML

A Hub for Collaboration and Innovation

Netdata Team

Netdata Team

October 28, 2020

Netdata’s dashboard: open by default and secure by design

Navigating and Customizing for Optimal Monitoring Experience

Netdata Team

Netdata Team

October 22, 2020

Real-Time Infrastructure Monitoring Now In Netdata Cloud

Elevating Cloud Monitoring with Real-Time Data and Insights

Netdata Team

Netdata Team

October 12, 2020

The reality of Netdata’s long-term metrics storage database

Balancing Performance with Historical Data Insights

Netdata Team

Netdata Team

September 25, 2020

Software Extensibility Is Key To Adoption

Why Openness and Customization Matter for Monitoring Tools

Costa Tsaousis

Costa Tsaousis

September 22, 2020

Investing in Netdata: a growth story

Supporting the Future of Open Source Monitoring

Netdata Team

Netdata Team

September 16, 2020

Netdata Agent v1.25 and Cloud enhancements

Elevating Cloud Monitoring with Latest Agent Upgrades

Andrew Maguire

Andrew Maguire

September 16, 2020

Netdata Cloud Metric Correlations: Detect Patterns & Anomalies

Enhancing Cloud Monitoring with Actionable Insights

Jennifer Briston

Jennifer Briston

September 16, 2020

Netdata named to the Forbes Cloud 100 Rising Stars

Celebrating Innovation and Excellence in Cloud Monitoring

Netdata Team

Netdata Team

August 13, 2020

The Netdata Community Powered by NodeBB

Building a Thriving Forum for Collaboration and Support

Netdata Team

Netdata Team

August 10, 2020

Netdata Agent v1.24: Prometheus/OpenMetrics collector and multi-host database mode

Continuing Innovations in Real-Time Monitoring

Netdata Team

Netdata Team

July 29, 2020

Introducing the all-new Netdata Cloud

Next-Level Monitoring and Collaboration for Teams

Jennifer Briston

Jennifer Briston

July 27, 2020

Sysadmin Day 2020: IT Heroes and Homelabs

Celebrating the Heroes Behind the Screens

Netdata Team

Netdata Team

July 27, 2020

The Netdata Community

Uniting Users and Developers for Better Monitoring Solutions

Netdata Team

Netdata Team

July 14, 2020

Why Netdata picked VerneMQ

Choosing Scalability and Reliability for Messaging Needs

Jennifer Briston

Jennifer Briston

June 30, 2020

What is Infrastructure Monitoring?

The Backbone of Reliable IT Operations

Netdata Team

Netdata Team

June 25, 2020

Netdata Agent v1.23: Kubernetes monitoring & eBPF observability

What’s New: Deepening Insights and Enhancing Usability

Netdata Team

Netdata Team

April 14, 2020

The role of shift-left testing in an agile environment

Improving Product Quality and Team Responsiveness

Netdata Team

Netdata Team

April 6, 2020

Release 1.21: Introducing new collectors, faster exporters, and improved security

Upgrading Monitoring Performance and Flexibility

Chris Akritidis

Chris Akritidis

March 25, 2020

Creating A Thriving, Agile, Remote Team

Fostering a Vibrant Community around Open Source Monitoring

Chris Akritidis

Chris Akritidis

March 23, 2020

The Netdata Culture and People

Behind the Scenes: Building a Community and Product Together

Andrew Maguire

Andrew Maguire

March 16, 2020

Contribute to Netdata’s machine learning efforts!

Joining Forces to Revolutionize Monitoring with AI

Netdata Team

Netdata Team

February 21, 2020

Linux eBPF monitoring with Netdata

Utilizing eBPF for In-Depth Performance Analysis

Netdata Team

Netdata Team

February 21, 2020

Release 1.20: Kernel monitoring ‘superpowers’ and infrastructure-wide labels

Expanding Features for More Efficient System Observability

Netdata Team

Netdata Team

February 6, 2020

Docker Container Monitoring With Real Time Metrics & Alerts

Real-Time Insights Into Container Performance & Health

Costa Tsaousis

Costa Tsaousis

December 19, 2019

Redefining monitoring with Netdata (and how it came to be)

The Journey to Creating a Next-Generation Monitoring Tool

Netdata Team

Netdata Team

November 27, 2019

Release 1.19: More efficient DevOps with web log parsing and unit testing

Enhancing User Experience and Monitoring Capabilities

Netdata Team

Netdata Team

November 26, 2019

Building an agile team’s ‘safety harness’ with cmocka and FOSS

Ensuring Reliable Code

Netdata Team

Netdata Team

October 19, 2019

Release 1.18: What’s new with the database engine?

Introducing New Innovations and Improvements for Comprehensive Monitoring

Netdata Team

Netdata Team

September 9, 2019

Release 1.17: Collection frequency gets flexible

Continuing to Enhance Monitoring with Latest Updates

Netdata Team

Netdata Team

August 7, 2019

How and why we’re bringing long-term storage to Netdata

Enhancing Data Retention

Netdata Team

Netdata Team

July 19, 2019

Release 1.16.0: Smarter binaries and built-in TLS

Detailing the New Features and Enhancements in Netdata

Netdata Team

Netdata Team

July 2, 2019

Open Source Contributions: How Netdata Supports The Community

Cultivating Community Engagement and Innovation