Real-time Log Monitoring with Netdata
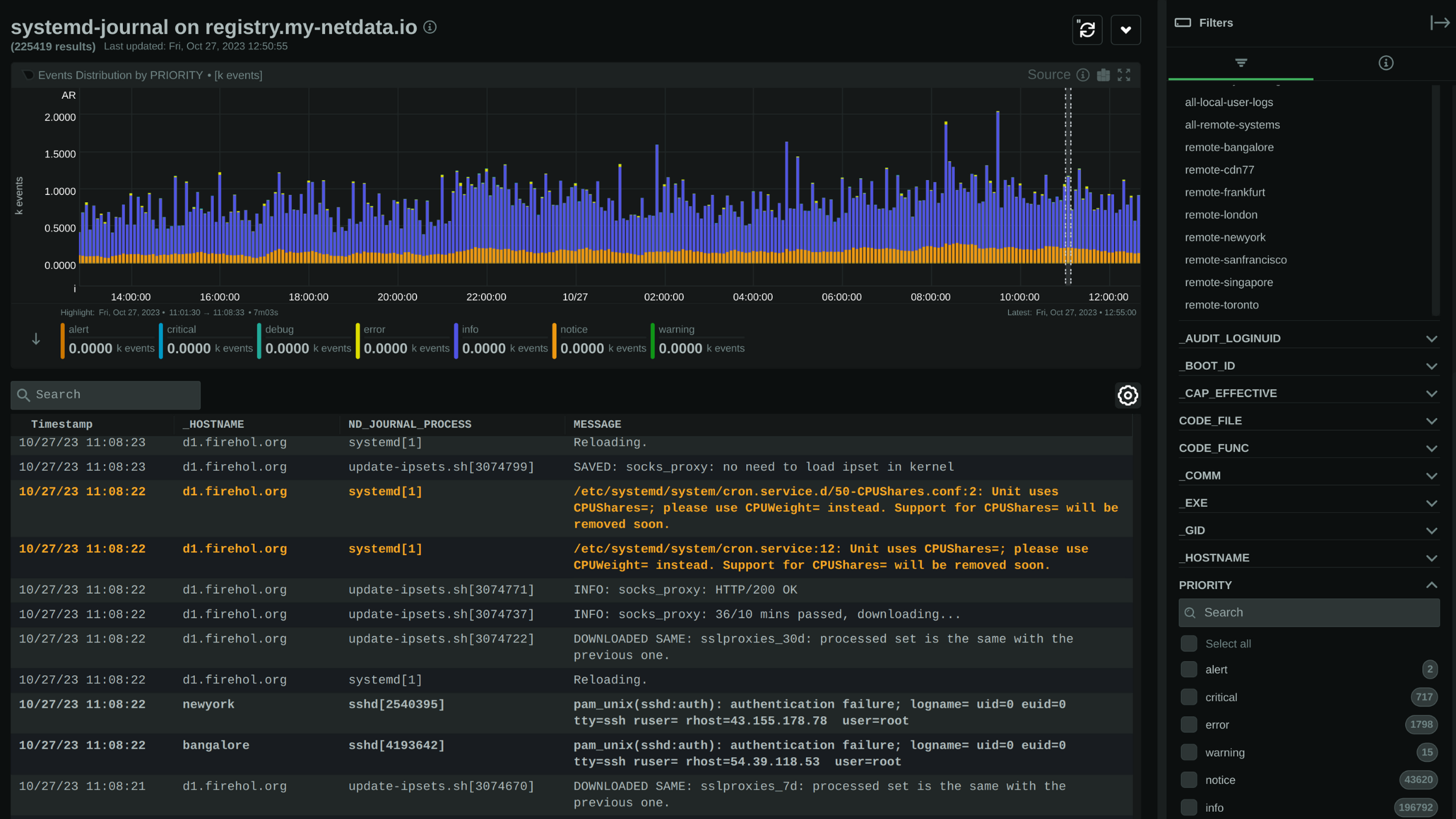
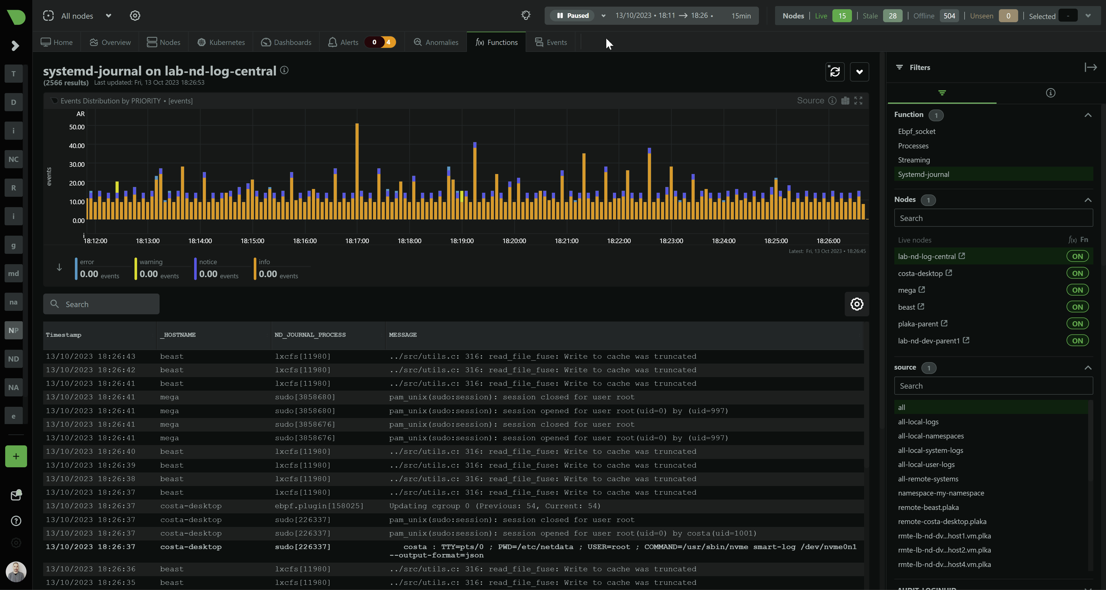
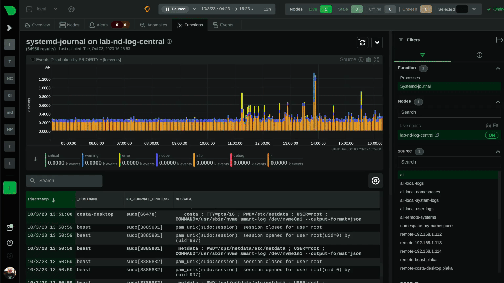
Live-Explorer for Logs: Integrating Netdata with systemd-journal provides a real-time log monitoring experience, allowing for immediate search and filtering by any field.
Automatic Management: systemd-journal offers automated log retention and index maintenance, reducing the manual maintenance burden.

Efficient Handling of Volume and Velocity
High-Speed Log Processing: systemd-journal excels in managing large volumes of log data, ensuring performance isn’t compromised by the speed and volume of incoming logs. Optimized Data Handling: Logs are stored in a binary format, which reduces write operations. systemd-journal also deduplicates logs and uses asynchronous disk writes and compression to enhance efficiency.

Streamlined Centralization
Simplified Log Transport: systemd-journal-remote and systemd-journal-upload facilitate easy log transportation to a central server, without the need for complex setup or a central database server. Reliable Log Forwarding: These tools ensure logs are buffered during network downtimes and forwarded once connectivity is restored, maintaining log continuity.

Searchability and Analysis
Structured and Indexed Logs: systemd-journal stores logs in a binary format with built-in indexing, enhancing searchability and simplifying the identification of critical information. Tight System Integration: systemd-journal’s native integration with systemd ensures it captures logs from the system’s earliest boot stages and from all managed services.
Cost-Effective and Resource-Conscious
Built-in Efficiency: systemd-journal is part of most modern Linux distributions, eliminating the need for additional logging infrastructure, thereby saving on costs and resources. Robust Backup and Replication: systemd-journal’s mechanisms for log replication and historical data backfilling ensure resilience against downtimes.